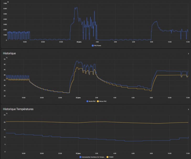
Optimisation Yutaki S80 16Kw sans ECS, 1 circuit radiateurs fonte, via HA
Ce sujet comporte 51 messages et a été affiché 389 fois
Nouveau sujet
Répondre
|
2 abonnés surveillent ce sujet |
Membre utile
Membre super utile
Membre utile
Membre utile
Membre utile
Membre utile
Membre utile
Membre utile
Membre utile
Membre utile
Membre utile
Membre utile
Membre utile
Membre utile
Membre utile
Membre utile
Membre utile
Membre utile
Membre utileEn cache depuis avant-hier à 09h05
Ce sujet vous a-t-il aidé ?
0
Votez !
0
Votez !
C'est intéressant aussi !
Devis chauffe-eau thermodynamique
Demandez, en 5 minutes, 3 devis comparatifs aux professionnels de votre région. Gratuit et sans engagement.
Demandez, en 5 minutes, 3 devis comparatifs aux professionnels de votre région. Gratuit et sans engagement.
Photos installations chauffages
Picorez des idées en parcourant les photos des constructions des autres !
Picorez des idées en parcourant les photos des constructions des autres !
2
abonnés
surveillent ce sujet
surveillent ce sujet
Autres discussions sur ce sujet :
-
Installation INNOVERT et mesures ADEME
105 réponses Forum Chauffage, climatisation et ventilation -
Alfea extensa duo 6kwh, ecs et appoint
41 réponses Forum Chauffage, climatisation et ventilation
Résolu -
Quel devis choisir pour PAC Air/eau + ecs en rénovation ?
31 réponses Forum Chauffage, climatisation et ventilation
Résolu -
Spécialiste VMC double flux Aldesmicrowatt avec by pass
50 réponses Forum Chauffage, climatisation et ventilation -
Bonjour,Ma Pompe à Chaleur indique l'erreur 083 (circuit hydraulique:pression trop faible). c'est une HITACHI RWM-4.ONE
13 réponses Forum Chauffage, climatisation et ventilation -
Problème chauffage ecs PAC Atlantic ?
75 réponses Forum Chauffage, climatisation et ventilation -
Réglages ecs Alféa Excellia Duo AI 14KW Atlantic
32 réponses Forum Chauffage, climatisation et ventilation
Résolu -
Problème de plancher chauffant avec PAC DAIKIN Altherma BT
62 réponses Forum Chauffage, climatisation et ventilation -
Boucle ecs prévue dans un CCMI, le constructeur recule.
31 réponses Forum Chauffage, climatisation et ventilation
Résolu




Nouveau sujet
Répondre





































C'est intéressant aussi !




Autres discussions sur ce sujet :
Résolu